Transforme cada venda realizada em novas vendas recompensando clientes atuais por indicações de novos clientes.
Beeviral é uma plataforma de Member Get Member integrada com a E-Com.Plus que permitirá a você aumentar até 30% das vendas criando e automatizando a indicação de clientes como um novo canal de aquisição mais barato e com maior taxa de conversão.
Com o recurso de widget da Beeviral, você consegue disponibilizar um link de indicação ao final de cada compra convidando seus clientes a indicar amigos em troca de recompensas. Tudo 100% automatizado.
Com o recurso de NPS da beeviral, você consegue enviar uma pesquisa automática de satisfação para cada compra realizada. Além de saber a opinião dos clientes a respeito do seu produto, a beeviral ainda convida os clientes satisfeitos (Promotores) a se tornarem indicadores da sua empresa.
Na beeviral você pode recompensar seus indicadores com vale-presentes da sua loja ou, se preferir, pode realizar recompensas em dinheiro através da integração da beeviral com a PicPay, que permite automatizar 100% de todo processo, reduzindo seu trabalho de backoffice.
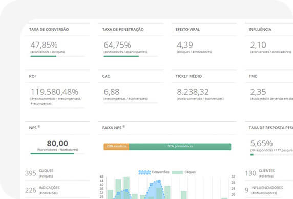
Potência não é nada sem controle. Na Beeviral, você possui um painel para acompanhar toda as métricas das vendas na sua loja originadas através da indicação de clientes. Visualize o volume de vendas, taxa de conversão, taxa de penetração, efeito viral, ticket médio, entre outros indicadores.
Venda mais
Você não precisa pagar por cliques em anúncios para aumentar suas vendas.
A beeviral irá reduzir o seu CAC impulsionando as indicações dos seus clientes e seu único custo será com recompensas para as indicações que converterem em novas vendas.
Você não precisa pagar por cliques em anúncios para aumentar suas vendas.
A beeviral irá reduzir o seu CAC impulsionando as indicações dos seus clientes e seu único custo será com recompensas para as indicações que converterem em novas vendas.
Está difícil encontrar novos clientes dentro do seu público-alvo? Seus clientes podem te ajudar nessa missão!
Utilize o poder de influência deles para divulgar seus produtos ou serviços a um novo público que não está sendo impactado pelos seus canais de venda tradicionais.
Vendas por indicação são 4x mais eficientes do que canais de vendas tradicionais. Segundo estudo da Nielsen, 92% dos consumidores no mundo afirmam que confiam totalmente na indicação de um amigo ou familiar, acima de qualquer outra forma de propaganda.
Está difícil encontrar novos clientes dentro do seu público-alvo? Seus clientes podem te ajudar nessa missão!
Utilize o poder de influência deles para divulgar seus produtos ou serviços a um novo público que não está sendo impactado pelos seus canais de venda tradicionais.
Vendas por indicação são 4x mais eficientes do que canais de vendas tradicionais. Segundo estudo da Nielsen, 92% dos consumidores no mundo afirmam que confiam totalmente na indicação de um amigo ou familiar, acima de qualquer outra forma de propaganda.
LACTA / MONDELEZ (Carolina Crespo): “De forma rápida, prática e sem muito esfoço, a beeviral conseguiu nos ajudar a abraçar uma grande oportunidade de mercado que começa a ganhar força no Brasil que é o community commerce. A plataforma é extrememente poderosa e teve um “fit” muito rápido com todo o time da Lacta/Mondelez”
DESINCHÁ – STARTUP DE VENDAS DE CHÁS (Bruna Silva): “O fato do beeviral ser uma solução nacional com suporte totalmente em português nos deu muita segurança para a contratação. Além da ampla possibilidade de recursos que a plataforma possui, saber que podemos contar com o apoio da empresa de forma fácil e rápida nos ajuda muito.”
BRIGADEIRO LOVERS (Vinicius): “Sem perceber, praticamente metade da nossa base de confeiteiras tinha se formado através de indicações, e com base nisso buscamos uma solução que pudesse potencializar esse canal member get member. Foi quando encontramos a Beeviral, e logo no primeiro mês já tivemos mais engajamento das nossas empreendedoras para trazerem mais indicações e já fechamos novos negócios. Super recomendo!”
PICPAY (Camila Ayumi Yoshinaga Sato): “O Picpay já estava há um tempo com a necessidade de criar um programa de indicação de clientes. Ao usarmos a solução da Beeviral, além da facilidade para criação e configuração de todo o programa, o contato próximo com o time de implantação da Beeviral nos trouxe novos insights para complementar a estratégia utilizada pela empresa.”
WE DO LOGOS – PLATAFORMA DE CONCORRÊNCIA CRIATIVA DE DESIGNS (Jorge Jr.): “O sistema Beeviral não só permite automatizar todo o fluxo das campanhas de indicações de clientes como também disponibiliza uma série de dados e indicadores para se ter uma visão completa de todo o processo”
UNICESUMAR BV – UNIVERSIDADE EAD (Alessandro Lima): “Beeviral é uma plataforma muito inovadora que veio de encontro ao que buscávamos há tempos… A equipe desde o início se colocou como grande parceiro para nos apoiar na montagem da campanha de indicações dos nossos alunos”
Fale com um de nossos especialistas e daremos a você uma consultoria online gratuita para você vender muito mais!